Over the years, Cardano (ADA) has grown to be one of the most beloved cryptocurrencies, securing its spot as one of the top 10 largest cryptocurrencies by market cap in the process. However, while the Cardano network has grown tremendously, investors in its native ADA token have not been as lucky with profitability levels plummeting over the last two years.
How Many ADA Holders Are Seeing Profits?
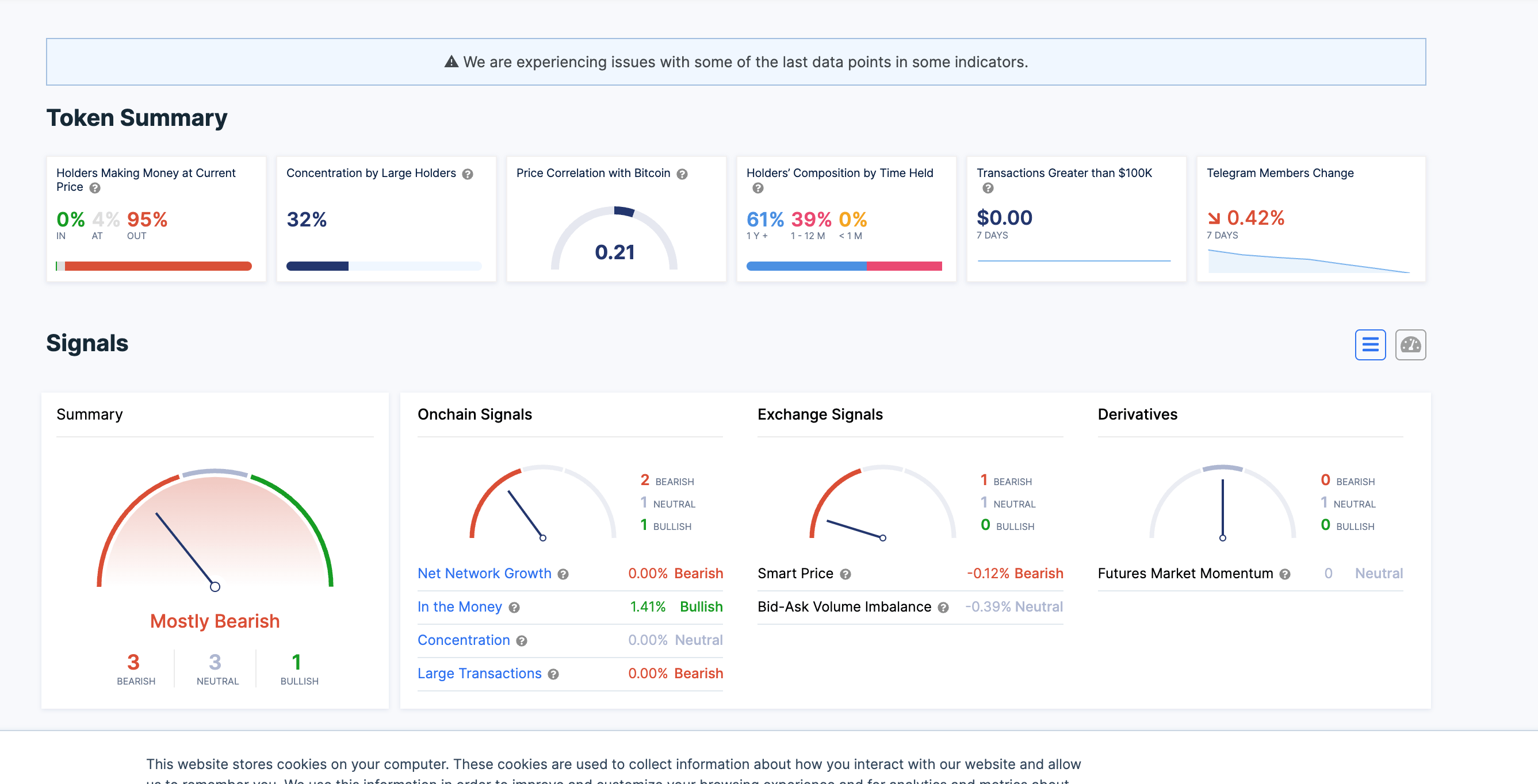
Data from the on-chain tracking website IntoTheBlock shows that ADA might be the worst performer of the top 10 in terms of profitability. While the other assets in the top 10 have managed to maintain a reasonable profitability level for holders during the bear market, ADA has been in free fall.
As a result of this, the tracker shows that the percentage of ADA investors seeing any kind of profit at this time has fallen to 0%. An alarming 95% of holders are reported to be seeing losses while 4% are sitting in neutral territory, meaning the prices at which these tokens were last moved correlate with the current price of the altcoin.
Trackers shows 0% of ADA holders are in profit | Source: IntoTheBlock
To put this in perspective, Bitcoin, the largest cryptocurrency in the market, is sitting at 64% of holders in profit. Ethereum, the second-largest cryptocurrency, is at 52% of holders in profit. Dogecoin, which is one spot ahead of Cardano on the list, is at 41% of holders sitting in profit.
Mid to long-term traders also completely dominate the ADA holder base. According to IntoTheBlock, 39% of all holders have held their coins between 1-12 months, while 61% of all holders have held for more than one year.
Cardano Not Giving Up The Fight
Despite the low profitability of the coin, investors seem to be looking toward ADA’s current price level as a good entry. This is evident in the CoinShares Digital Asset Fund Flows Weekly report that showed that despite massive outflows from digital asset products, Cardano held strong. The altcoin was able to maintain its inflow trend with another $0.43 million flowing from institutional investors into the asset.
Crypto analysts are also very bullish on the coin’s potential. One analyst, Kara Szabo, predicted that the price of ADA would rise as high as $5 in the next bull market, saying that the altcoin is in a prime price range for accumulation.
Another analyst Hashtoshi, also said in an interview that he expects the altcoin to exceed its previous all-time high price marked in 2021. Hashtoshi attributes this expected rise to the network’s design and strong community backing the token.
ADA price holding above $0.24 support | Source: ADAUSDT on Tradingview.com
Source: https://www.newsbtc.com/news/cardano/cardano-ada-investment-2023/
